1. ASR Fluidelec
  2. Photovoltaïque
  3. Particulier
  4. Nouvelle Installation Photovoltaïque sur la commune de Carpentras (84)
Retour

Nouvelle Installation Photovoltaïque sur la commune de Carpentras (84)

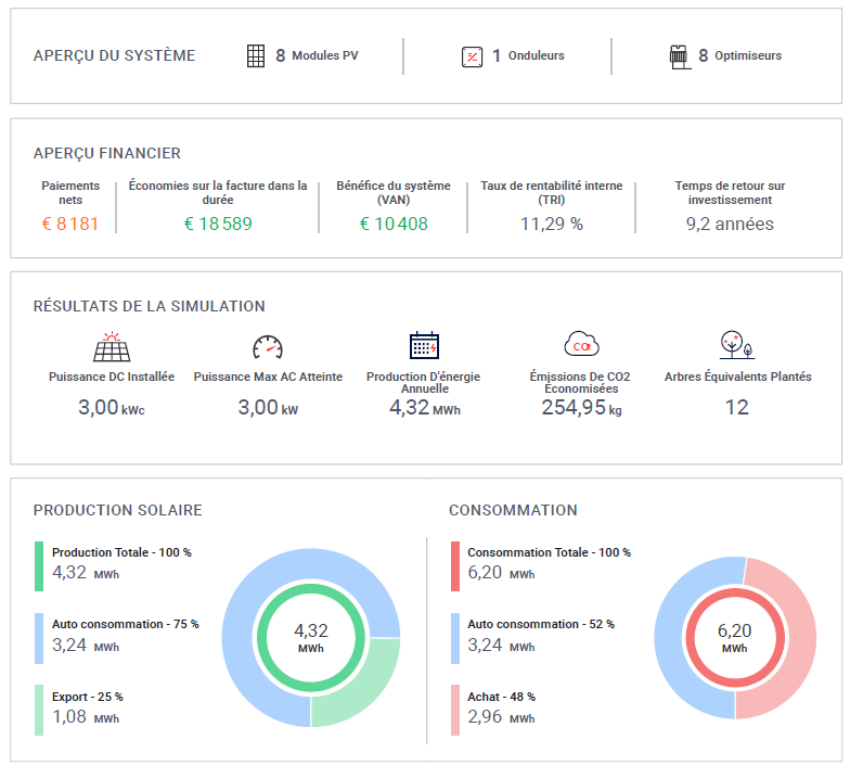
Les équipes de professionnels d’ASR-FLUIDELEC ont opéré sur la commune de Carpentras. Elles ont réalisé l’étude, le montage des dossiers administratifs, la pose et la mise en service d’une installation de production d’énergie avec des panneaux photovoltaïques. Ces panneaux solaires posés en surimposition (matériels fixés sur la toiture existante) sont exposés sud et ont une puissance de 3kWc.

Sur une surface d’environ 15m² la production moyenne est estimée à 340 kWh par mois. Notre client soucieux de réduire sa facture d’énergie réalisera de substantielles économies et produira une énergie propre.

Les équipes d’ASR-Fluidelec se sont mobilisées afin de réaliser dans les meilleurs conditions et délais ce chantier avec un grand professionnalisme sur l'installation intérieure comme à l’extérieure.
Composition de cette nouvelle installation Vauclusienne :
- 8 panneaux AEG High Efficiency 375 de dimension 1,76m x 1,04 m fixés avec une structure aluminium. La garantie sur les modules est de 30 ans sur le matériel et de 25 ans sur la production.
-1 onduleur photovoltaïque de référence SE3000H Mono et de marque SolarEdge qui intègre la technologie HD-Wave (garantie fabricant de 12 ans) Cette installation fiable et robuste permettra au client de réduire bien évidemment sa facture énergétique mais aussi de minimiser la production de CO2 d’un peu plus de 240 kg par an.
- coffrets de protection AC et DC intégrant des parafoudres

ASR-FLUIDELEC est à votre écoute pour tous types de projets ; chaque initiative, chaque réalisation, chaque économie financière et/ou énergétique sont importantes. Pour toute étude de faisabilité, renseignements, vous pouvez nous contacter par email via notre formulaire de contact ou par téléphone au 04 90 60 80 30

Nous écrire
Les champs indiqués par un astérisque (*) sont obligatoires
À découvrir
Installation de panneaux solaire photovoltaïque en intégration toiture, sur le toit d’une maison de ville  «Le Thor » (Vaucluse, 84)

Installation de panneaux solaire photovoltaïque en intégration toiture, sur le toit d’une maison de ville «Le Thor » (Vaucluse, 84)

ASR Fluidelec installe des panneaux photovoltaïques en intégration toiture, comme à Le Thor (Vaucluse), pour particuliers, entreprises et bâtiments publics ou industriels. Reconnu pour son savoir-faire et le professionnalisme de ses techniciens, ASR Fluidelec apporte un soin particulier à chaque projet, garantissant des installations fiables et durables.
Pose de panneaux photovoltaïques avec revente de surplus et autoconsommation à Villes-sur-Auzon

Installation de panneaux solaire photovoltaïques sur toiture dans la commune de Villes-sur-Auzon 84

ASR Fluidelec a installé à Villes-sur-Auzon une centrale solaire de 7,88 kWc en autoconsommation avec revente de surplus, optimisée pour un rendement maximal et suivie en temps réel, permettant au client de réduire sa facture et de revendre l’excédent d’énergie.
Panneaux solaires photovoltaïques / photovoltaïques / intégration toiture / solutions / économes / économes en énergie / gains financiers / l’empreinte environnementale / ASR FLUIDELEC / ERM automatismes / Vaucluse  / Provence / revente de courant / EDF /

Pose de Panneaux solaire photovoltaïques en intégration toiture sur la toiture d’une villa à «Isle Sur La Sorgue» (Vaucluse, 84)

   Nos centrales photovoltaïques sont renommées pour leur durabilité, liée à la qualité de la pose par nos techniciens salariés expérimentés.    La qualité de nos...

Nos Engagements

Devis gratuit
Devis gratuit
 Garantie décennale
Garantie décennale
Certifié RGE
Certifié RGE
QualiPAC
QualiPAC
QualiPV
QualiPV